从容器平台到数字化运营平台,青云科技KubeSphere价值再升级
作者: 李丽
责任编辑: 李丽
来源: 电脑商情在线
时间: 2022-12-13 12:53
关键字: 云原生 ,容器 ,青云KubeSphere
在某大型商业银行负责云原生具体推进工作的张三,最近有些苦不堪言。虽然他成功推进落实了云原生转型,并且实现了大规模生产,但领导还是不断提出新要求,例如:每周、每月、每季度,需要汇报工作资源和容器规模;相比于上个月,容器规模增长了多少?集群利用率是多少?是提升还是下降?
于是张三需要每周、每月手动跳转到公司40多个集群,一页页地把数据记录在小本本上,然后通过计算器把数据汇报给领导。
这样的工作需要占据张三好几天时间,跟张三有同样苦恼的还有李四、王五……他们需要通过这样的数据统计来完成KPI,以此量化云原生转型的结果。
统计、汇报数据,这一切仅是开始。如果一旦出现利用率比上月低的情况,张三、李四、王五们还要提供说明,到底是哪里的资源利用没有提高?分析数据如何获得?
这就是一个典型的生原生应用的场景。
而从IDC的预测中,我们可以看到,到2025年,中国500强公司中会有50%将成为软件生产商,90%的应用为云原生应用程序。青云科技KubeSphere容器平台产品经理张文浩认为,这个数据意味着,云原生已经进入到新阶段。云原生的概念从2013年提出,到2014年K8s开源,已经逐渐被企业从实验环境中应用,到测试环境应用和小规模尝试上生产,直至现在在生产环境下大规模应用,云原生应用已经开始普及化。
青云科技KubeSphere云原生产品负责人于爽也认为,总体来看,云原生应用的趋势逐年递增。随着云原生应用的态势越来越好,诸如微服务、动态编排、云原生安全、DevOps等技术,在企业落地的比例也在逐年增大。
以青云科技2018年开发的纯开源容器平台KubeSphere为例,当时,青云科技围绕企业客户需求,提供一些商业化的服务和能力,并且提供两种产品形态:
一是全开源的KubeSphere。从2018年开源到现在,KubeSphere社区客户已经覆盖全球100多个国家和地区,GitHub上Star数超过11400个,下载量近百万,开发贡献者超300人等。KubeSphere已经成为全球三大主流开源容器平台之一。
二是KubeSphere企业版。围绕着企业客户的诉求衍生出大量上层的商业功能,包括跨数据中心的同城灾备、异地同城应用级别双活、平台级别灾备、应用级别灾备、微服务框架、业务转型等,帮助企业客户落地云原生。
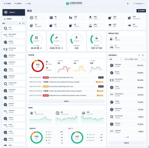
所以回到文章开头提到的张三、李四、王五的第一个问题,也就是数据统计的问题,就可以通过青云科技最新发布的KubeSphere企业版3.3版本的可观测中心获得相关数据,而无需翻到每一个集群或者跳转到每一个集群,进行手动统计。
对于拿到结果之后的第二个问题,同样,在登录页面后就会看到集群超额分配了多少,以及对相应变化数据的分析,比如:是容器组状态变了,还是集群资源不够需要扩容了。在这个页面上通过配置的告警或者通知功能,就可以有效地得到监控信息分析出来的建议。用当前比较流行的说法就是“监控矩阵”效果。
KubeSphere 企业版3.3重大升级
现在我们回归到一个核心的本质:企业为什么要冒着技术转型的风险选择K8s?选择云原生?再具体到为什么会选择青云科技的KubeSphere?
于爽表示:“客户不单纯需要一个K8s云原生容器平台,也会围绕着业务对KubeSphere提出更高的诉求。因为企业最终要落实到业务上,到企业的绩效或者实际应用成果上。KubeSphere服务企业客户将近5年时间,已经从单纯的容器平台向赋能数字化转型的数字化运营平台转型。围绕大型企业客户,KubeSphere企业版迭代了很多优秀的功能。
张文浩也谈到:“经过我们的不断调研发现,一些公司的集群数量已经达到几百个,人员管理结构比较复杂,他们对基础设施的转型要求达到一定的规范,这个规范化的两大关键:一是要结果,二是要优化。”
这也是青云科技KubeSphere企业版3.3所要解决的问题。整体而言,KubeSphere 企业版3.3的主要有四大功能更新:
一、强化了数字化运营能力。KubeSphere 企业版3.3发布了全新的可观测中心,帮助企业通过量化数据,通过结果来评估云原生转型是否达到预期,以及和预期的差距。一言以蔽之,可观测中心要解决的问题就是“化零为整”,即,把分散在各个集群的零碎数据汇总在一起,及时同步,也可以通过自定义的范围配置指定汇总数据范围,解决数据分散问题,从而解决客户“要结果”的痛点。
ubeSphere企业版3.3可观测中心
二、开发者赋能。KubeSphere容器平台的角色不仅仅是面向运维,还面向开发者,KubeSphere 企业版3.3对于开发者而言,其关键就在于提供双引擎。
首先是在微服务治理双引擎,KubeSphere 企业版3.3新增了Spring Cloud。KubeSphere在之前的版本里提供内置的Istio服务网格微服务框架,以云原生的方式进行微服务治理。但对于习惯用Java的客户来说,他们其实并不适应微服务治理的方式,仍习惯用传统的Spring Cloud,所以KubeSphere企业版 3.3提供了容器化Spring Cloud的工具,从而让使用Java开发应用、微服务治理的客户无障碍进行云原生转型。
其次,在CI/CD持续部署方面,提供Jenkins+ArgoCD双引擎。如今有很多大企业已经全面拥抱GitOps,KubeSphere 企业版3.3集成了GitOps工具,融合了KubeSphere自带的多租户、权限、统一多租户打通等能力,进行高度的统一化。CD方面,在之前KubeSphere提供的Jenkins方案基础上,KubeSphere企业版 3.3内置 ArgoCD,支持持续部署状态管理和白名单管理,新增多款基于 CRD 的内置流水线模板,提供Jenkins+ArgoCD双引擎。
三、功能加强和体验优化。除了运维和开发层面的加强,KubeSphere企业版 3.3在产品上也在不断深入打磨,优化了一些功能体验。比如,在通知层新增“飞书”作为通知接收渠道,支持每个租户配置默认镜像仓库。在存储层,增加了PVC自动扩容,从而存储资源可以设置额度,比如:当达到设置的50%或者80%额度之后会自动扩容,不需要运维人员手动点。另外,KubeSphere企业版 3.3还新增了集群管理员的角色,可以让客户按需为不同的集群分配不同集群管理员。
四、丰富容器化数据库应用。KubeSphere企业版3.2已经支持ClickHouse、MySQL以及PostgreSQL三款数据库。KubeSphere企业版 3.3,则支持更丰富的容器化数据库应用,包括Redis 、MongoDB、ClickHouse、ECK、OpenSearch和Kafka 等主流的数据库及中间件。
KubeSphere 企业版值得期待的新功能
在KubeSphere企业版 3.3正式推出之际,其4.0版本,也就是代号LuBan(鲁班)的版本也即将推出。据悉,青云科技KubeSphere团队对此版本寄予厚望。正如于爽所说:“我们都知道,鲁班在我们国家的传统文化里代表了发明创造的智慧结晶,青云科技希望KubeSphere 企业版4.0也能像鲁班那么强大,惠及所有的社区用户和企业客户。”
要剧透的是,LuBan最大的调整就是相比于原来的v3、v2、v1,在架构上实现最大程度的可插拔。预计在12月底,LuBan Alpha就会在各大平台开放出来。至于为什么要先开放LuBan Alpha?于爽给出的回答是,LuBan的核心是可插拔架构和插件中心,单纯把一个产品的架构和插件中心开放出来,并不意味着这个产品真正能够服务于企业客户,而最终的价值在于这个插件中心可以为客户提供丰富的、可用的插件。
因此,在迎接KubeSphere企业版 3.3正式面世的同时,我们也在期待着LuBan的快速到来。
